Skip to content

Coordinate multiple AI agents with Paperclip

Paperclip is an open-source platform for coordinating multiple AI agents under one unified workspace. By setting up a virtual company, you add AI agents powered by Claude Code, Codex, OpenCode, Cursor, or other providers, and assign them issues to work on. Whether the task involves coding, research, or content creation, Paperclip manages the workflow.

Running Paperclip as a self-hosted app on Olares ensures that your API keys, task history, and agent outputs remain entirely private on your device.

Learning objectives

In this guide, you will learn how to:

  • Install Paperclip on Olares.
  • Set up the initial admin user account.
  • Configure API keys for the agents you plan to use.
  • Set up your first company, agent, and task.
  • Create an issue and track agent progress.
  • Monitor operations and metrics from the dashboard.

Prerequisites

  • At least one API key for a supported agent provider, such as Anthropic, OpenAI, Google, or Cursor.

Install Paperclip

  1. Open Market and search for "Paperclip".

    Paperclip in Market

  2. Click Get, and then click Install. Wait for the installation to finish.

Set up the initial admin user

Paperclip ships without a default user account. To access the platform for the first time, you generate an invite link from the pod terminal to create the CEO account.

  1. Open Paperclip from the Launchpad. A prompt appears asking you to run a bootstrap command.

    text
    No instance admin exists yet. Run this command in your Paperclip
    environment to generate the first admin invite URL:
    `pnpm paperclipai auth bootstrap-ceo`.

    Paperclip first launch prompt

  2. Open Control Hub, and then go to Browse > paperclip-{username} > Deployments > paperclip.

  3. Under Pods, click the pod name to view its containers.

  4. Click terminal next to the paperclip container to open the pod terminal.

    Open the Paperclip pod terminal from Control Hub

  5. Type the following command, and then press Enter:

    bash
    pnpm paperclipai auth bootstrap-ceo

    Run the bootstrap-ceo command

  6. Type Y, and then press Enter to continue.

  7. Copy the Invite URL address from the prompt output.

    Bootstrap command result with invite URL

  8. Open the invite URL in your browser, and then click Sign in /Create account.

    Paperclip registration page

  9. On the Sign in to Paperclip page, click Create one, and then specify the required information.

    Paperclip create account page

  10. After the account is created, click Accept bootstrap invite.

Accept bootstrap invite

  1. Click Open board to enter your new workspace.

Open board

Configure API keys

Each agent requires an API key for its underlying model provider. You configure these keys as environment variables in the Settings app.

  1. Open Settings, and then go to Applications > Paperclip > Manage environment variables.

    Manage Paperclip environment variables

  2. Click edit_square next to a variable, enter your API key in the Value field, and then click Confirm.

    Paperclip supports the following variables:

    VariableUsed by
    ANTHROPIC_API_KEYClaude Code, OpenCode, Pi
    OPENAI_API_KEYCodex, OpenCode, Pi
    GEMINI_API_KEYGemini CLI, Cursor
    CURSOR_API_KEYCursor
  3. Click Apply to save and apply the new keys.

Add more API keys later

Return to this section to add or update keys at any time. Repeat this procedure and restart Paperclip to apply new configurations.

Set up your first company

A Paperclip workspace is organized around a virtual company structure. This company organizes your agents, tasks, and issues.

  1. Return to Paperclip.

  2. On the Company tab, configure the basic information:

    a. Specify a name for the company.

    b. (Optional) Specify the mission or goal.

    Set company basics

    c. Click Next.

  3. On the Agent tab, create your first agent:

    a. Specify the following settings:

    • Agent name: Use the default name CEO or a custom one.
    • Adapter type: Select the underlying framework. For example, select Claude Code (Local Claude agent) or Codex (Local Codex agent).
    • More Agent Adapter Types: Expand to select alternatives like OpenCode or Cursor.
    • Model: Select a specific AI model from the drop-down list.

    b. Click Test now to verify the configuration works with your API key.

    c. Click Next.

    Create an agent

    TIP

    To review the API key requirements for each adapter, see Which agent adapters does Paperclip support.

  4. On the Task tab, define your first task:

    a. Task title and Description: Specify the title and description, or keep the defaults.

    b. Click Next. This task automatically converts into your first issue after the setup is completed.

    Set up a task

  5. Click Create & Open Issue. The Issues page opens, displaying your active workspace.

    Issue page after setup

Create and track issues

In Paperclip, all work happens through issues. When you create an issue, Paperclip assigns it to an existing agent. If no suitable agent exists for the specific request, Paperclip automatically "hires" a new one to complete the job.

  1. On the Issues page, click New issue in the left sidebar.

  2. Specify details for the issue. For example:

    • Issue title: Write a guide on AI servers.
    • Description: Hire a writing agent to research and draft a 200-word article explaining the benefits of self-hosting AI models.
    • Assignee: Select CEO to evaluate the requirements.

    New issue dialog

  3. Click Create Issue. Paperclip assigns the issue and the agent starts working.

  4. Click Inbox in the left sidebar to monitor incoming requests and execution progress. If the assigned agent decides to delegate the task, a hiring request appears in your inbox.

    Inbox tracking the new issue

  5. Go to the Agents section in the left sidebar to see the newly hired writer agent and its details.

    Writer Agent details

  6. Review the agent's output:

    a. Go to the Issues page, and then select the issue to view its details. Look for the output directly in the chat history.

    Agent output

    b. If the output is missing from the chat, enter a comment in the issue asking the agent for the file path. Open the Olares Files app, and then go to the specified directory to retrieve your document.

    Agent output in Files app

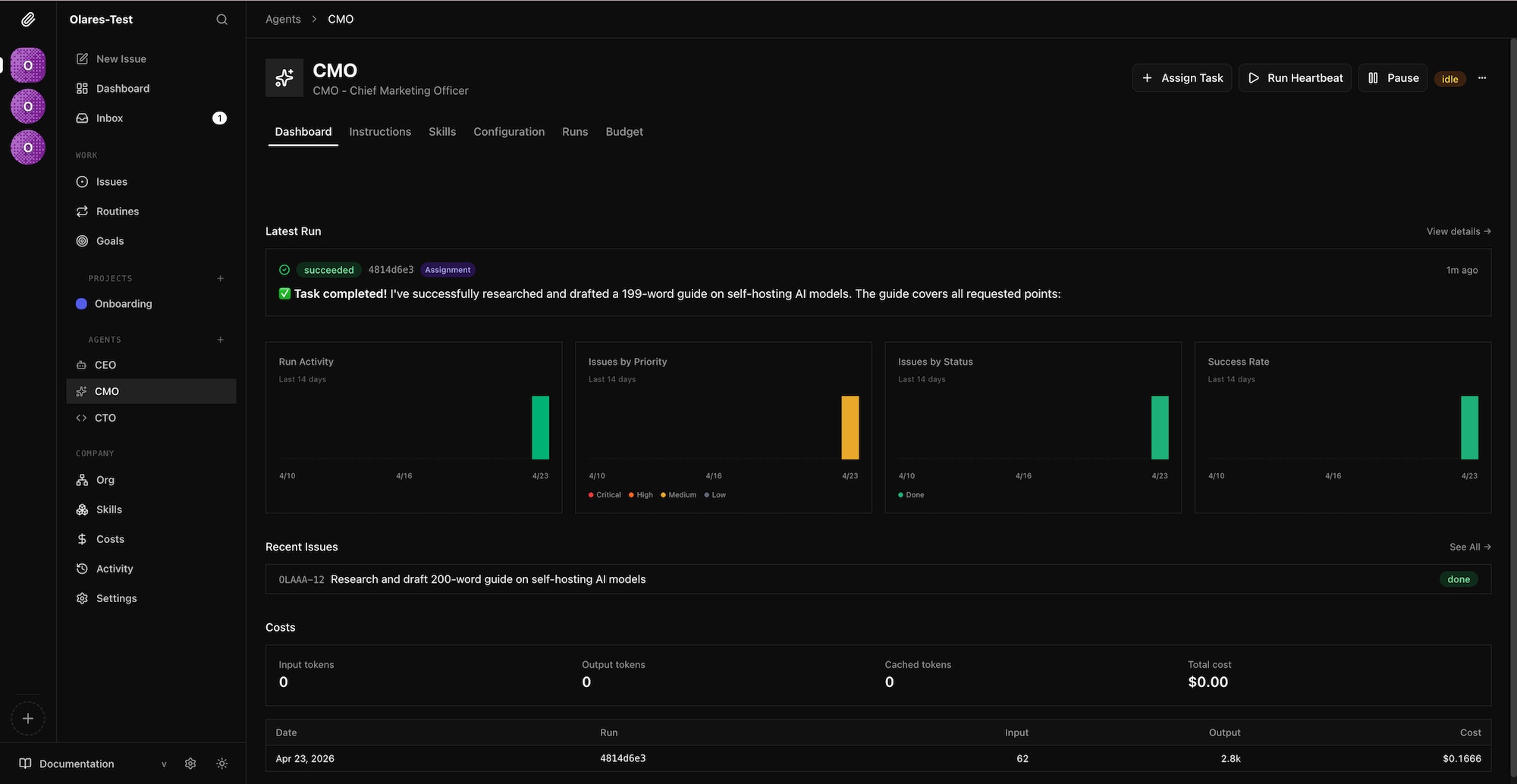
Monitor operations from the dashboard

As your agents complete issues, use the dashboard to track your company's overall performance, monitor API costs, and identify potential bottlenecks.

  1. Click Dashboard in the left sidebar.

    Paperclip dashboard

  2. Review the top agent cards to see the most recent tasks your agents worked on and their execution duration.

  3. Check the high-level metrics to monitor operational health, such as the total API cost incurred for the current month.

  4. Analyze the 14-day trend charts to spot performance changes:

    • Run Activity: Check the total number of agent executions.
    • Issues by Priority: View active issues grouped by urgency (critical, high, medium, and low).
    • Issues by Status: Track progress by reviewing which issues are in progress, completed, or blocked.
    • Success Rate: Monitor the execution success rate of your AI workforce.
  5. Scroll to the activity log to audit recent system events and agent behaviors. This log provides a chronological trail of all recent tasks.

FAQs

Which agent adapters does Paperclip support?

Paperclip currently supports the following agent adapters. You configure specific API keys as environment variables depending on the adapter you choose:

  • Claude Code: Requires ANTHROPIC_API_KEY.
  • Codex: Requires OPENAI_API_KEY.
  • OpenCode: Requires ANTHROPIC_API_KEY or OPENAI_API_KEY.
  • Pi: Requires ANTHROPIC_API_KEY or OPENAI_API_KEY.
  • Cursor: Requires CURSOR_API_KEY.

Codex adapter fails to authenticate

After you update OPENAI_API_KEY and restart Paperclip, the Codex adapter might still fail to authenticate. This happens because the codex login command attempts to open a local browser for OAuth, which the background container cannot do.

To resolve this issue, run a manual device-auth login:

  1. Open Control Hub, and then go to Browse > paperclip-{username} > Deployments > paperclip.

  2. Under Pods, click the pod name to view its containers, and then click terminal next to the paperclip container to open the pod terminal.

    Open the Paperclip pod terminal from Control Hub

  3. Type the following command, and then press Enter:

    bash
    codex login --device-auth
  4. Open the device-auth link in your browser and sign in to complete the authorization. Then retry the Codex adapter in Paperclip.

    Codex device-auth result

Learn more